全球变暖导致的全球气候变化甚至极端气候会带来一系列环境、生态、经济政治问题。面对自然和人类生存环境的巨大影响,碳排放大户企业如果不采取节能减排的技术改造措施,将很难满足未来的环保要求。当下,改变思维成为“减碳急先锋”自然成为了企业发展的重中之重

碳排大户 转身成为减碳先锋
印象中,烟尘满天的水泥厂,正出现翻天覆地的改变。
过去五年多来,台泥花莲和平水泥厂区正在进行一项“不太像水泥厂”的试验。
在和平厂的水泥窑旁,矗立着一根根超过一人高的绿色巨型柱状袋,正在自然光下打入二氧化碳培养,乍看下有点像科幻小说的场景。
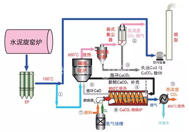
白明德,自2011年起进驻台泥和平厂的工研院生质燃料研究室研究员,给到了我们专业的解释。和平厂是工研院与台泥合作打造全球规模最大的钙回路捕获试验厂,故我们所看到的绿色巨型柱作为“简易袋式反应器”,正是厂区进行的钙回路捕获试验中,碳捕捉技术的一环。

转碳做面膜 废物变黄金
白明德表示,透过固碳技术,绿色微藻只要七到十天便可提炼出虾红素,纯化后能当做高单价的经济产物,发展面膜、美妆产品与健康食品;未经纯化则可作为生质柴油、沼气等。
通过碳捕捉技术,被视为导致全球变暖、温室效应元凶的二氧化碳,将彻底从废物变黄金。
白明德指出,石灰石(碳酸钙)是水泥的主要原料,但在制造的过程中,水泥经高温会产生二氧化碳、二氧化硫等废弃物,造成空气污染。
由于传统技术无法有效处理二氧化碳,借助化学反应,工研院以石灰石作为吸附剂,从排放源头直接捕捉二氧化碳,吸收水泥旋窑烟道中的二氧化碳,形成碳酸钙。
藻类吸碳 强过树类三百倍
白明德解释,碳酸钙进入煅烧炉中,经高温可再次生成碳酸钙,经过不断循环反应,若氧化钙失去活性,就送回水泥厂作为生产水泥的原料,同时又不断补充新鲜的碳酸钙,做到工厂零排放。

目前的技术,每小时可捕获一吨的二氧化碳,每年减少台泥和平厂五千多吨的二氧化碳排放量。白明德说,捕获的二氧化碳可进行地质封存、原料贩卖或养殖微藻。他指出,“藻类在生产的过程中需要吸收阳光与二氧化碳固碳,而藻类吸收二氧化碳的功效,是树木类的三百倍之多。”
首创竖井 开采减少扬尘
事实上,除了碳捕捉技术,台泥和平厂区还有另一项独到之处。台泥花莲和平厂厂长黄有进指出,有别于传统水泥厂的“边坡阶梯”开采,和平厂是首座采用“竖井”开采的水泥厂,从山顶将破碎、悬碎等开采集中在山体内,减少运输过程中的扬尘,及开采时的噪音。
黄有进表示,尽管三座“竖井”含输送带等投资成本高达37.5亿,但利用山体的高度差输送,不仅省下燃料费用,也是目前最环保的采掘方式。
和平三宝 绿色循环之道
此外,在和平台泥除了大本营水泥厂外,还有近年挹注集团获利逾35亿的和平电力,与和平港公司并称“和平三宝”。
黄有进自豪地说,和平电厂产生的煤灰、底灰等废弃物,可直接输往水泥厂烧水泥,燃烧过的二氧化碳则透过碳捕捉技术再利用,在厂区内循环利用,才能造就和平港区清澈的水质。